lemon-mirror:
Home >> Geo >> 1995 >> Tracker Base, 1.6 U, Automatic >> Repair and Diagnosis >> Engine Performance >> Vacuum Diagrams >> Introduction

Vacuum Diagrams: Introduction

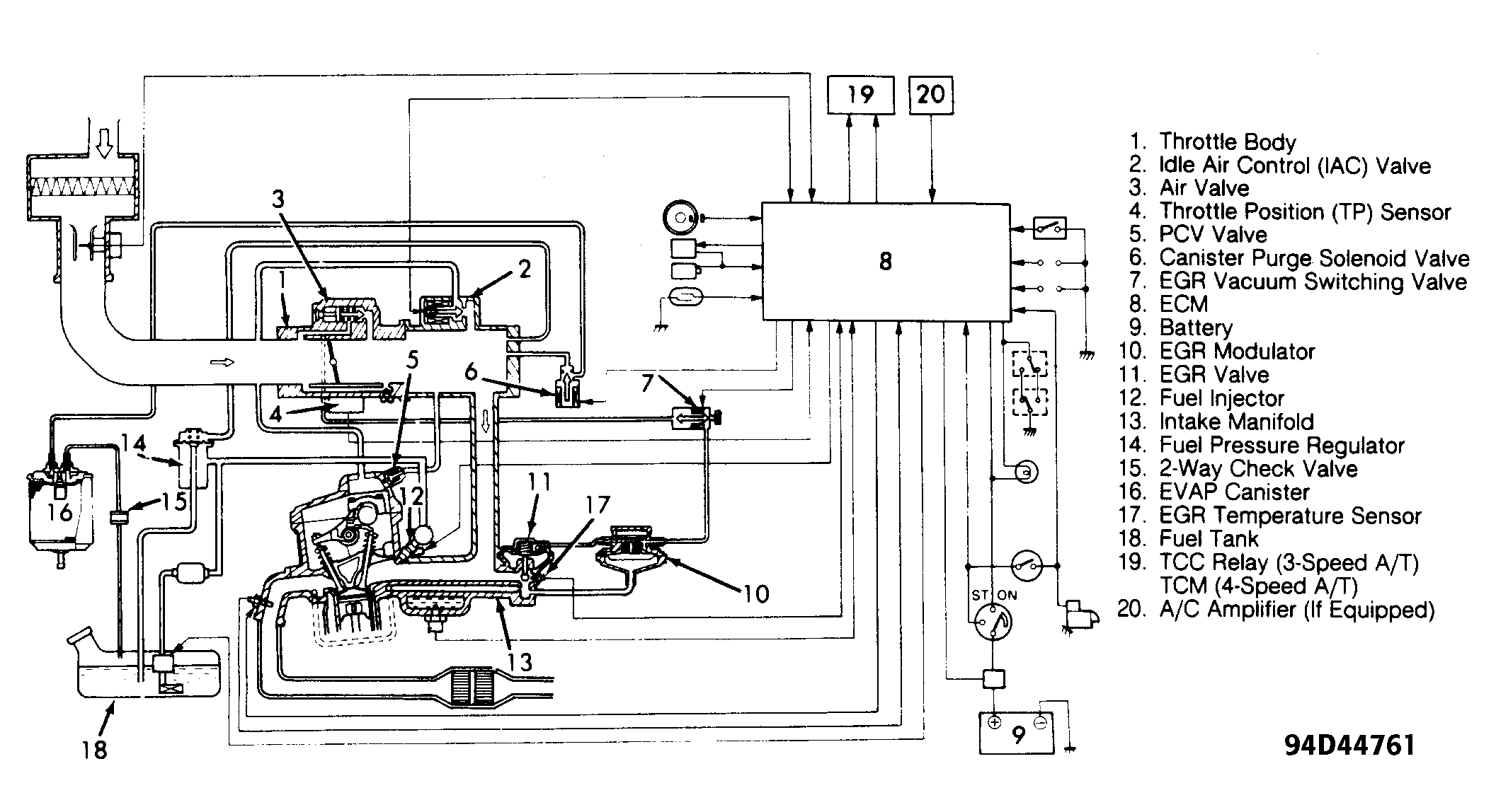
This article contains underhood views or schematics of vacuum hose routing. Use these vacuum diagrams during the visual inspection in the BASIC TESTING article. This will assist in identifying improperly routed vacuum hoses, which cause driveability and/or computer-indicated malfunctions.

NOTE: Always refer to Emission Control label in engine compartment before attempting service. If manual and label differ, always use emission label specifications.
Fig 1: Vacuum Diagram (1.6L SFI)
G94D44761Courtesy of SUZUKI OF AMERICA CORP.
Fig 2: Vacuum Diagram (1.6L TBI)
G93G80388Courtesy of SUZUKI OF AMERICA CORP.