lemon-mirror:
Home >> Isuzu >> 1990 >> Impulse Automatic >> Repair and Diagnosis >> Electrical >> Gauges >> Instrument Panel >> Component Testing >> Testing Fuel Gauge Sending Unit

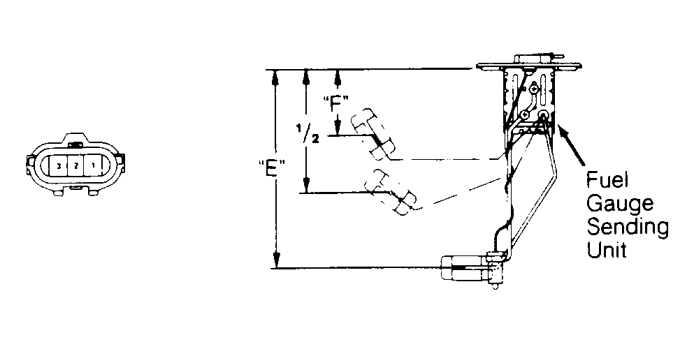
Testing Fuel Gauge Sending Unit

  1. Disconnect negative battery cable. Remove fuel gauge sending unit. Using an ohmmeter, measure resistance between fuel gauge sending unit connector terminals No. 1 and No. 3 while moving float from "E" to "F". See Fig 1 .
  2. Position fuel gauge sending unit float/arm and ensure resistances are within specifications. See FUEL GAUGE SENDING UNIT RESISTANCE table. If fuel gauge sending unit resistances are not as specified, replace sending unit.
FUEL GAUGE SENDING UNIT RESISTANCE

Application Ohms
Full 1-5
1/2 28.5-36.5
Empty 103-117
Fig 1: Testing Fuel Gauge Sending Unit
G91G02078Courtesy of ISUZU MOTOR CO.