lemon-mirror:
Home >> Subaru >> 1989 >> Justy DL >> Repair and Diagnosis >> Engine Performance >> System >> Tests W/Codes >> Diagnostic Charts >> Code 15 - CFC System

Code 15 - CFC System

Fig 1: Flow Chart - Trouble Code 15: CFC System
G121922Courtesy of SUBARU OF AMERICA
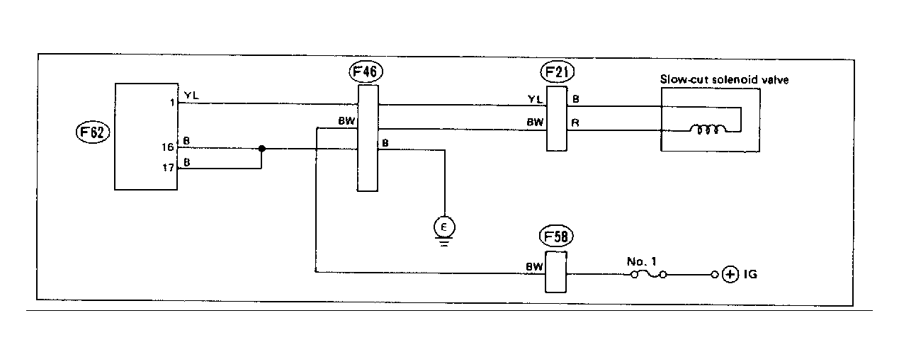
Fig 2: Wiring Schematic - Trouble Code 15: CFC System
G118316Courtesy of SUBARU OF AMERICA