lemon-mirror:
Home >> Subaru >> 1989 >> RX Automatic >> Repair and Diagnosis >> Engine Performance >> System >> Tests W/Codes - MPFI >> Code Charts >> Code 14

Code 14

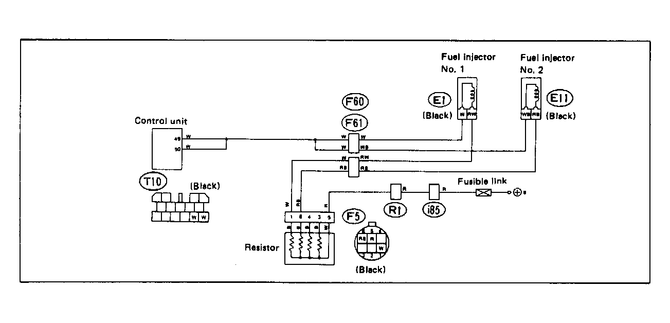
Fig 1: Trouble Code 14: Fuel Injector 1.8L Motor - Wiring Diagram
G118385Courtesy of SUBARU OF AMERICA, INC.
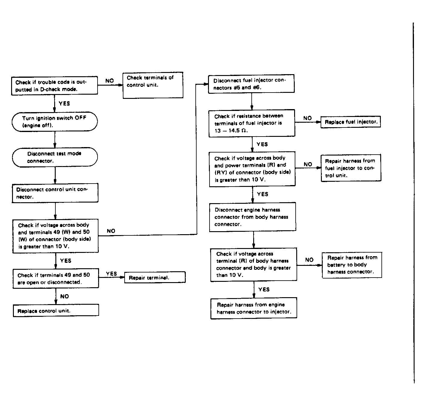
Fig 2: Trouble Code 14: Fuel Injector 1.8L Motor - Flow Chart
G121905Courtesy of SUBARU OF AMERICA, INC.
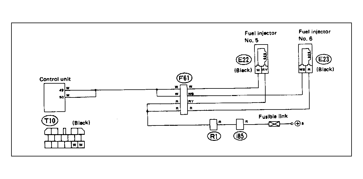
Fig 3: Trouble Code 14: Fuel Injector 2.7L Motor - Wiring Diagram
G118386Courtesy of SUBARU OF AMERICA, INC.
Fig 4: Trouble Code 14: Fuel Injector 2.7L Motor - Flow Chart
G121906Courtesy of SUBARU OF AMERICA, INC.