lemon-mirror:
Home >> Subaru >> 1989 >> RX Automatic >> Repair and Diagnosis >> Engine Performance >> System >> Tests W/Codes - MPFI >> Code Charts >> Code 21

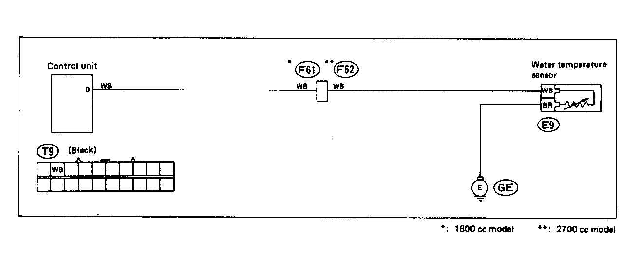
Code 21

Fig 1: Trouble Code 21: Water Temperature Sensor - Wiring Diagram
G118389Courtesy of SUBARU OF AMERICA, INC.
Fig 2: Trouble Code 21: Water Temperature Sensor - Flow Chart
G121909Courtesy of SUBARU OF AMERICA, INC.