lemon-mirror:
Home >> Subaru >> 1989 >> RX Automatic >> Repair and Diagnosis >> Engine Performance >> System >> Tests W/Codes - MPFI >> Code Charts >> Code 23

Code 23

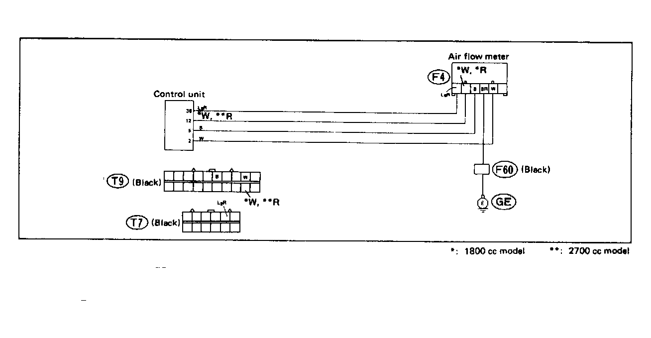
Fig 1: Trouble Code 23: Airflow Meter - Wiring Diagram
G118391Courtesy of SUBARU OF AMERICA, INC.
Fig 2: Trouble Code 23: Airflow Meter - Flow Chart
G121911Courtesy of SUBARU OF AMERICA, INC.