lemon-mirror:
Home >> Subaru >> 1989 >> RX Automatic >> Repair and Diagnosis >> Engine Performance >> System >> Tests W/Codes - MPFI >> Code Charts >> Code 24

Code 24

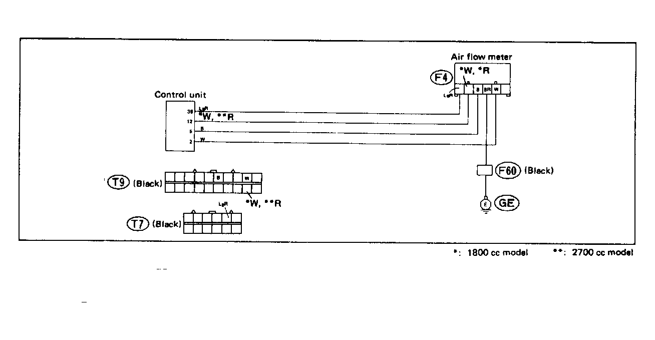
Fig 1: Trouble Code 24: By-Pass Air Control Valve - Wiring Diagram
G118392Courtesy of SUBARU OF AMERICA, INC.
Fig 2: Trouble Code 24: By-Pass Air Control Valve - Flow Chart
G121912Courtesy of SUBARU OF AMERICA, INC.