lemon-mirror:
Home >> Subaru >> 1989 >> RX Automatic >> Repair and Diagnosis >> Engine Performance >> System >> Tests W/Codes - MPFI >> Code Charts >> Code 25

Code 25

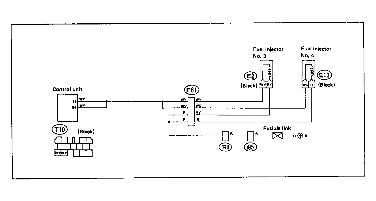
Fig 1: Trouble Code 25: Fuel Injector 2.7L Motor - Wiring Diagram
G118393Courtesy of SUBARU OF AMERICA, INC.
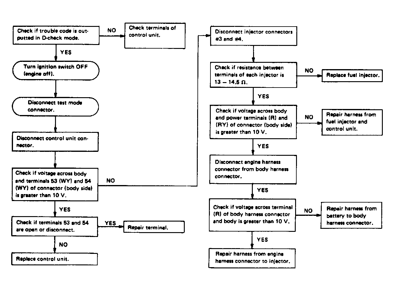
Fig 2: Trouble Code 25: Fuel Injector 2.7L Motor - Flow Chart
G121913Courtesy of SUBARU OF AMERICA, INC.