lemon-mirror:
Home >> Subaru >> 1989 >> RX Automatic >> Repair and Diagnosis >> Engine Performance >> System >> Tests W/Codes - MPFI >> Code Charts >> Code 35

Code 35

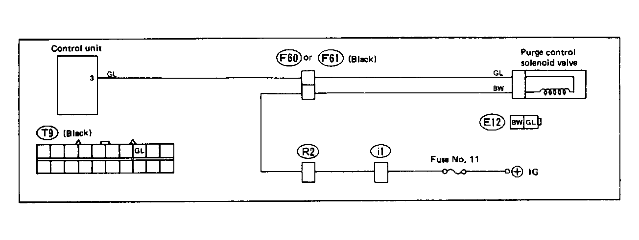
Fig 1: Trouble Code 35: Purge Control Solenoid Valve - Wiring Diagram
G118398Courtesy of SUBARU OF AMERICA, INC.
Fig 2: Trouble Code 35: Purge Control Solenoid Valve - Flow Chart
G50C00143Courtesy of SUBARU OF AMERICA, INC.