lemon-mirror:
Home >> Subaru >> 1989 >> RX Automatic >> Repair and Diagnosis >> Engine Performance >> System >> Tests W/Codes - MPFI >> Code Charts >> Code 42

Code 42

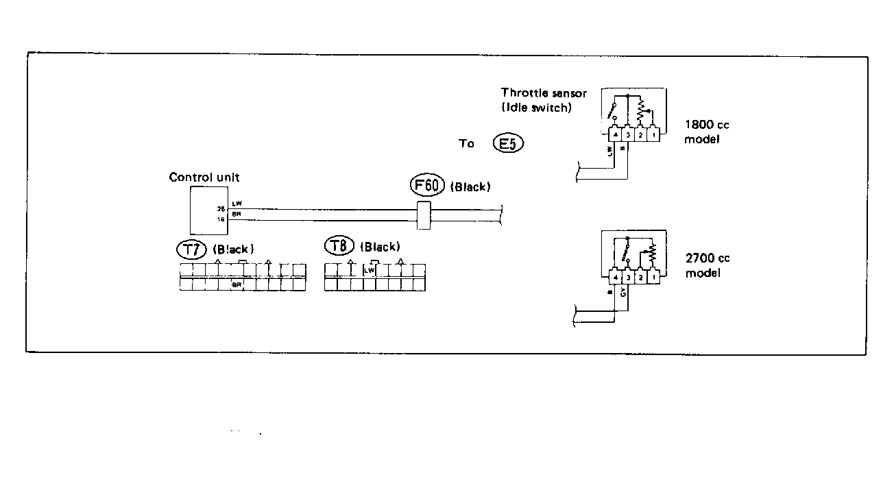
Fig 1: Trouble Code 42: Idle Switch - Wiring Diagram
G118399Courtesy of SUBARU OF AMERICA, INC.
Fig 2: Trouble Code 42: Idle Switch - Flow Chart
G121919Courtesy of SUBARU OF AMERICA, INC.