lemon-mirror:
Home >> Subaru >> 1989 >> RX Automatic >> Repair and Diagnosis >> Engine Performance >> System >> Tests W/Codes - SPFI >> Diagnostic Testing >> Code 21

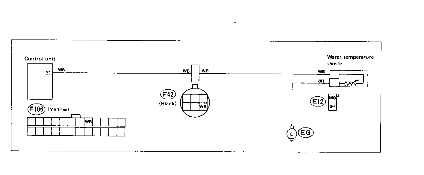
Code 21

Fig 1: Trouble Code 21: Water Temperature Sensor - Wiring Diagram
G118355Courtesy of SUBARU OF AMERICA, INC
Fig 2: Trouble Code 21: Water Temperature Sensor - Flow Chart
G121887Courtesy of SUBARU OF AMERICA, INC