lemon-mirror:
Home >> Subaru >> 1989 >> RX Automatic >> Repair and Diagnosis >> Engine Performance >> System >> Tests W/Codes - SPFI >> Diagnostic Testing >> Code 34

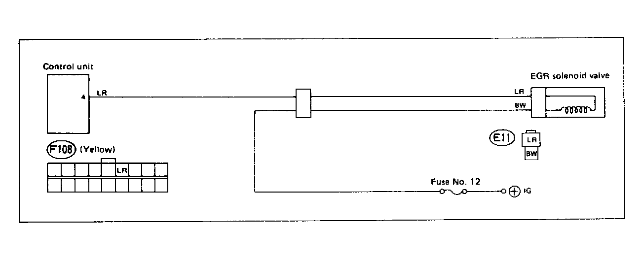
Code 34

Fig 1: Trouble Code 34: EGR Solenoid Valve - Wiring Diagram
G118361Courtesy of SUBARU OF AMERICA, INC
Fig 2: Trouble Code 34: EGR Solenoid Valve - Flow Chart
G121893Courtesy of SUBARU OF AMERICA, INC