lemon-mirror:
Home >> Subaru >> 1989 >> RX Automatic >> Repair and Diagnosis >> Engine Performance >> System >> Tests W/Codes - SPFI >> Diagnostic Testing >> Code 35

Code 35

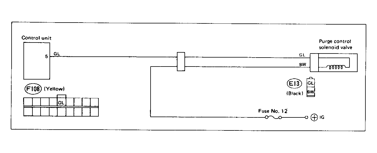
Fig 1: Trouble Code 35: Purge Control Solenoid Valve - Wiring Diagram
G118362Courtesy of SUBARU OF AMERICA, INC
Fig 2: Trouble Code 35: Purge Control Solenoid Valve - Flow Chart
G121894Courtesy of SUBARU OF AMERICA, INC