lemon-mirror:
Home >> Subaru >> 1989 >> RX Automatic >> Repair and Diagnosis >> Engine Performance >> System >> Tests W/Codes - SPFI >> Diagnostic Testing >> Code 55

Code 55

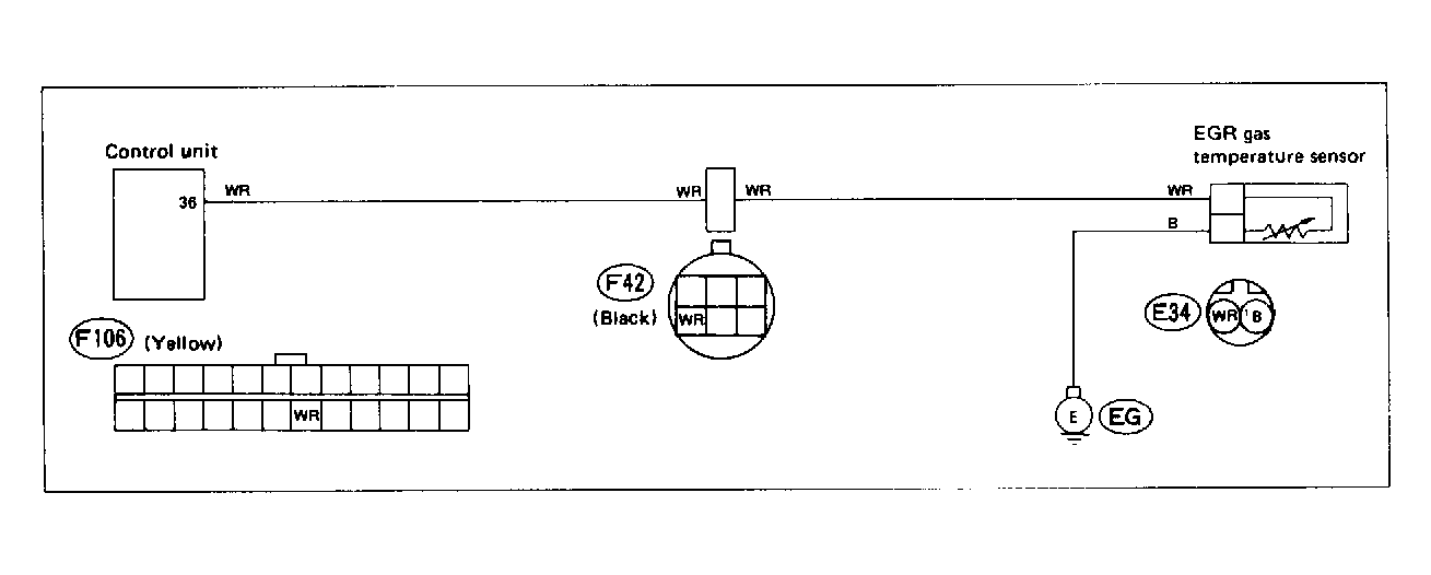
Fig 1: Trouble Code 55: EGR Gas Temperature Sensor (Ca.) - Wiring Diagram
G118367Courtesy of SUBARU OF AMERICA, INC
Fig 2: Trouble Code 55: EGR Gas Temperature Sensor (Ca.) - Flow Chart
G121899Courtesy of SUBARU OF AMERICA, INC