lemon-mirror:
Home >> Subaru >> 1992 >> Justy Base >> Repair and Diagnosis >> Engine Performance >> System >> Engine Controls - Tests W/Codes - CARBURETED >> Diagnostic Code Charts >> Code 32: Oxygen (O2) Sensor

Code 32: Oxygen (O2) Sensor

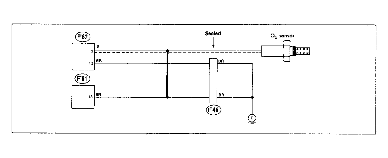
Fig 1: Wiring Schematic - Code 32: Oxygen Sensor
G118323Courtesy of SUBARU OF AMERICA, INC.
Fig 2: Flow Chart - Code 32: Oxygen Sensor
G121928Courtesy of SUBARU OF AMERICA, INC.