lemon-mirror:
Home >> Subaru >> 1992 >> Justy Base >> Repair and Diagnosis >> Engine Performance >> System >> Engine Controls - Tests W/Codes - CARBURETED >> Diagnostic Code Charts >> Code 46: Radiator Fan Control System

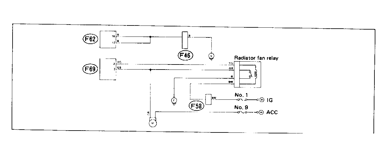
Code 46: Radiator Fan Control System

Fig 1: Wiring Schematic - Code 46: Radiator Fan Control System
G118328Courtesy of SUBARU OF AMERICA, INC.
Fig 2: Flow Chart - Code 46: Radiator Fan Control System (1 of 2)
G121937Courtesy of SUBARU OF AMERICA, INC.
Fig 3: Flow Chart - Code 46: Radiator Fan Control System (2 of 2)
G118329Courtesy of SUBARU OF AMERICA, INC.