lemon-mirror:
Home >> Subaru >> 1992 >> Justy Base >> Repair and Diagnosis >> Engine Performance >> System >> Engine Controls - Tests W/Codes - PFI >> Diagnostic Code Chart >> Code 43: Throttle Switch

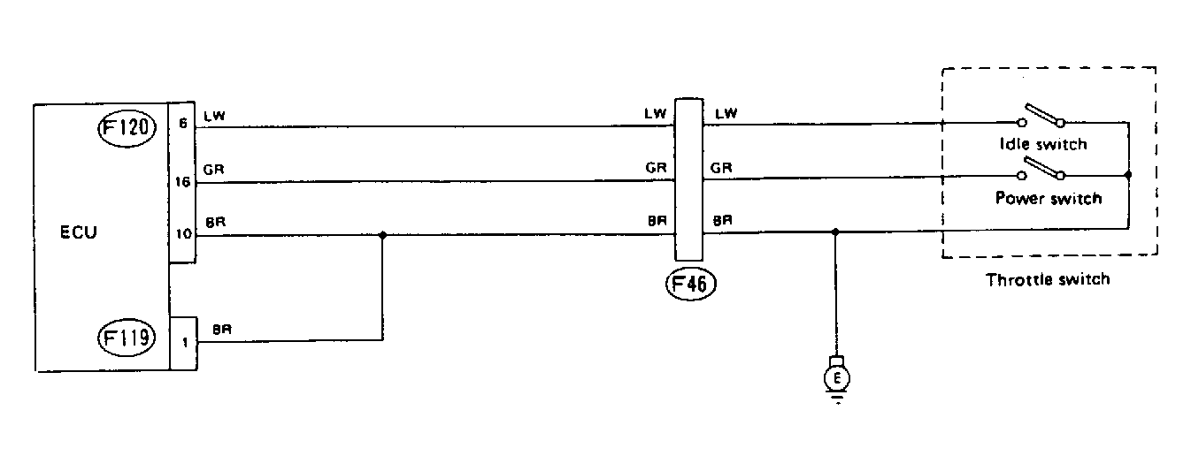
Code 43: Throttle Switch

Fig 1: Schematic - Code 43, Throttle Switch
G91C18343
Fig 2: Flow Chart - Code 43, Throttle Switch
G90F18783