lemon-mirror:
Home >> Subaru >> 1992 >> Justy Base >> Repair and Diagnosis >> Engine Performance >> System >> Engine Controls - Tests W/Codes - PFI >> Diagnostic Code Chart >> Code 65: Vacuum Pressure Sensor

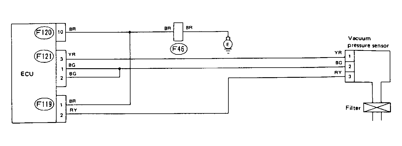
Code 65: Vacuum Pressure Sensor

Fig 1: Schematic - Code 65, Vacuum Pressure Sensor
G91H18348
Fig 2: Flow Chart - Code 65, Vacuum Pressure Sensor
G90A18788