lemon-mirror:
Home >> Subaru >> 1994 >> Loyale Automatic >> Repair and Diagnosis >> Engine Performance >> System >> Engine Controls - Tests W/Codes >> Diagnostic Code Testing >> Code 24 - Air Control Valve

Code 24 - Air Control Valve

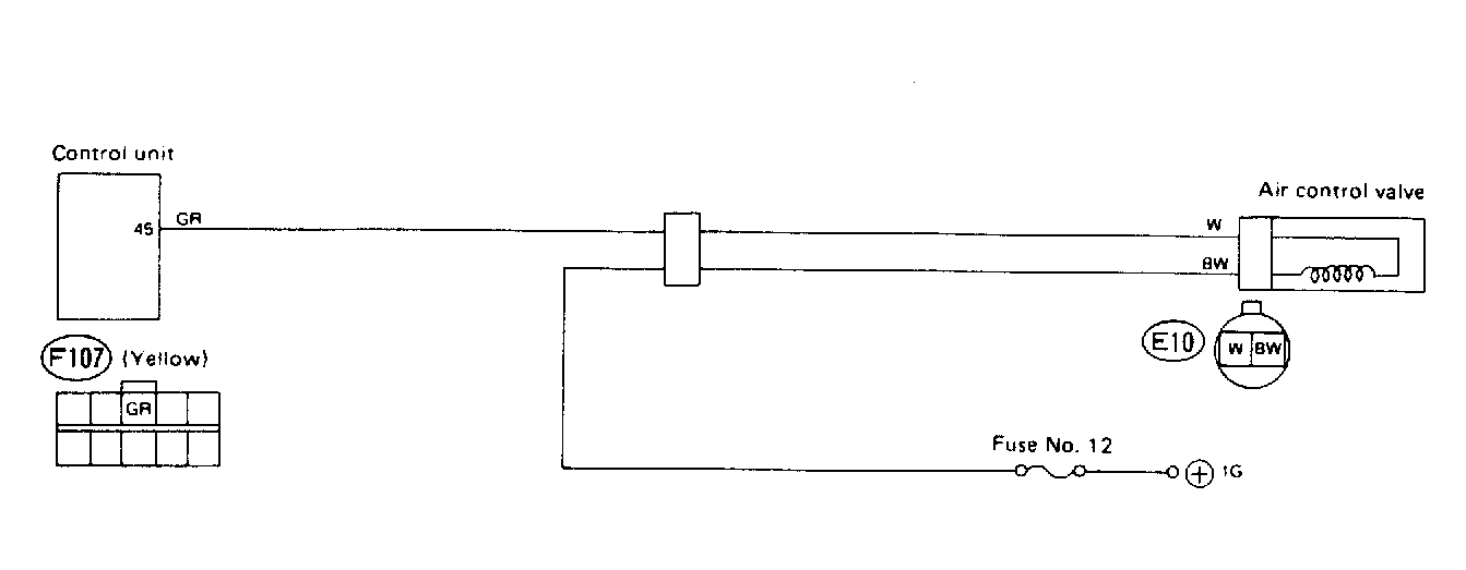
Fig 1: Code 24 - Wiring Schematic
G91G18396Courtesy of SUBARU OF AMERICA, INC.
Fig 2: Code 24 - Diagnostic Flowchart
G90D21868