lemon-mirror:
Home >> Suzuki >> 1988 >> Samurai Base >> Repair and Diagnosis >> Engine Performance >> System >> Feedback Carburetor System >> Circuit Checking >> Electronic Control Module (ECM) >> Sensors & Circuits

Sensors & Circuits

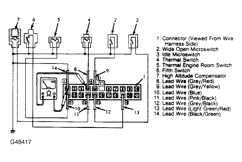
  1. If any of the sensors and/or circuits fail, feedback system will NOT operate properly. To check sensors and circuits, ensure ignition is off. Disconnect ECM connector at ECM.
  2. Attach an ohmmeter between terminal No. 1 (ground) and corresponding sensor terminal. See Fig 1 and Fig 2 . If any circuit is not within specifications, component and/or circuit is defective. Replace or repair as necessary.
Fig 1: Checking Sensors & Circuits
G48417Courtesy of SUZUKI OF AMERICA CORP.
Fig 2: Sensors & Circuits Specifications
G95186Courtesy of SUZUKI OF AMERICA CORP.